8 800 700-05-95 Все контакты

C 9:00 до 20:00. Звонок по РФ бесплатный

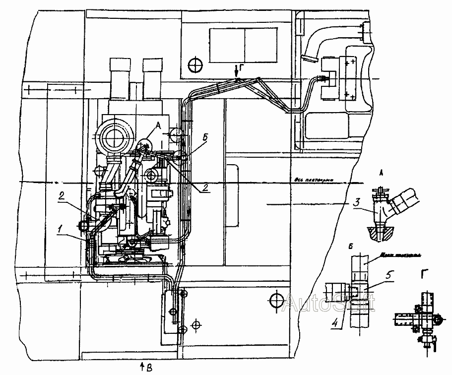
Установка подогревателя 314-02-87.60.000 ЕК-14 (2005). Каталог 2005г.

ВниманиеЭлектронный автокаталог запчастей предназначен для справочных целей! Наша компания продает только те товары, у которых есть цены в списке.

Вид отображения:

Детали справа
1
2
3
4
5
1

Номер детали на чертеже: 

1

Пробка коническая

Заводской номер: ЭО-3322А.09.40.004 Количество на модель: 1
ЭО-3322А.09.40.004
1
2

Номер детали на чертеже: 

2

Рукав 16-1,0-ВГ ТУ 381051731-87 L=600 мм

Заводской номер: 314-02-87.60.002 Количество на модель: 2
314-02-87.60.002
2
3

Номер детали на чертеже: 

3

Кран ОСТ37-001-240.ВС-11

Заводской номер: [Кран ОСТ37-001-240.ВС-11] Количество на модель: 2
[Кран ОСТ37-001-240.ВС-11]
2
4

Номер детали на чертеже: 

4

Штуцер

Заводской номер: ЭО-3323.20.85.002 Количество на модель: 1
ЭО-3323.20.85.002
1
5

Номер детали на чертеже: 

5

Тройник

Заводской номер: 225-10-87.25.013 Количество на модель: 2
225-10-87.25.013
2